联想Yoga Slim 9i评测。可以说是最快的Evo笔记本电脑

联想的Yoga Slim 9i是一款14英寸的笔记本电脑,拥有3K OLED 90 Hz显示屏和快速的英特尔酷睿i7-1280P。 但谁会去跟踪Yoga系列呢?瑜伽9、瑜伽瘦身7i Pro、瑜伽瘦身9i、瑜伽7、瑜伽瘦身7 Carbon和瘦身7 ProX,有些是可转换的,而有些不是。虽然我们的Yoga Slim 9i(或只是Slim 9i,因为它在美国被称为)毫无疑问是一个经典的蛤壳式笔记本电脑,具有高端方面的中上水平,你已经可以通过看花哨的3D玻璃盖子发现这一点。英特尔现在已经用 "Evo Laptop "取代了 "Ultrabook "这个术语,但我们仍然在这里和那里使用前者。
与前代产品相比,你现在可以选择高达32GB的内存,而我们的SKU具有16GB和一个快速的14核英特尔处理器,即酷睿i5-1240P作为唯一的选择。它不存在一个AMD版本,如瑜伽瘦身7.在1TB PCIe 4.0固态硬盘的基础上,在我们测试的SKU中,你会得到一个3K OLED 90 Hz显示屏,但在联想美国,你没有选择,只能采取4K OLED屏幕,刷新率较低60 Hz(也适用于加拿大)。在联想英国,后者是一个额外的110英镑,而我们的SKU总共是1,564英镑。.在美国,价格从2070美元开始(,现在售价1760美元)--对于一个已经很高端的SKU--而在澳大利亚,最便宜的型号要2999澳元.然而,你可以通过关注联想的频繁折扣来降低开支。
尽管有很多好处,但我们的审查显示,它的前辈还有一些缺陷,而竞争对手则提出了强大的设备。华硕的 Zenbook S 13 OLED配备了AMD的新Ryzen 6800U,戴尔的 XPS 13 Plus以及Apple"的 采用M2芯片的MacBook Air芯片。申克公司的 Vision 14然而,在我们的比较领域中,它的设计、专用的GPU和RAM插槽在一定程度上超越了自己。同样,惠普的 Spectre x360 13.5,因为它是一个可转换的,并拥有3:2的长宽比显示屏。
最近的联想评论。
潜在的竞争对手比较
Rating | Date | Model | Weight | Height | Size | Resolution | Price |
|---|---|---|---|---|---|---|---|
| 86.6 % v7 (old) | 09 / 2022 | Lenovo Yoga Slim 9 14IAP7 i7-1280P, Iris Xe G7 96EUs | 1.4 kg | 14.9 mm | 14.00" | 2880x1800 | |
| 92 % v7 (old) | 08 / 2022 | Apple MacBook Air M2 10C GPU M2, M2 10-Core GPU | 1.2 kg | 11.3 mm | 13.60" | 2560x1664 | |
| 90.3 % v7 (old) | 08 / 2022 | HP Spectre x360 13.5 14t-ef000 i7-1255U, Iris Xe G7 96EUs | 1.4 kg | 17 mm | 13.50" | 3000x2000 | |
| 90.1 % v7 (old) | 07 / 2022 | Asus Zenbook S 13 OLED R7 6800U, Radeon 680M | 1.1 kg | 14.9 mm | 13.30" | 2880x1800 | |
| 89.8 % v7 (old) | 05 / 2022 | Lenovo Yoga 9 14IAP7 82LU0001US i7-1260P, Iris Xe G7 96EUs | 1.4 kg | 15.25 mm | 14.00" | 2880x1800 | |
| 87.7 % v7 (old) | 01 / 2022 | Schenker Vision 14 i7-11370H, GeForce RTX 3050 Ti Laptop GPU | 1.1 kg | 15.6 mm | 14.00" | 2880x1800 | |
| 87.6 % v7 (old) | 06 / 2022 | Lenovo Yoga Slim 7i Pro 14IAP G7 i5-1240P, Iris Xe G7 80EUs | 1.3 kg | 14.6 mm | 14.00" | 2880x1800 | |
| 86.9 % v7 (old) | 07 / 2022 | Dell XPS 13 Plus 9320 4K i7-1260P, Iris Xe G7 96EUs | 1.2 kg | 15.3 mm | 13.40" | 3840x2400 | |
| 86 % v7 (old) | 08 / 2021 | Lenovo Yoga Slim 7 Pro 14ACH5 R9 5900HX, Vega 8 | 1.3 kg | 16.9 mm | 14.00" | 2880x1800 | |
| 84.2 % v7 (old) | 04 / 2021 | Lenovo IdeaPad Slim 9i 14ITL5 i7-1165G7, Iris Xe G7 96EUs | 1.3 kg | 14.6 mm | 14.00" | 3840x2160 |
案例:3D玻璃让人想起智能手机旗舰
大多数人都会把Slim 9i的外壳描述为时尚,同时具有吸引人的高质量设计。三维玻璃盖子的表面为此锦上添花,与智能手机旗舰机很相似,同时它可以防止指纹。尽管如此,它仍需证明其在一段时间内的耐久性。联想将其颜色称为 "燕麦色",但它比评论员的燕麦早餐要淡得多。
所有其他材料的选择是6000系列铝合金,加上镁和硅胶。因此,这款箱子获得了特殊的坚固性,导致底座和盖子都是不可扭曲的。此外,铰链特别紧密,无论从什么角度看,都能保持盖子的位置,但用一只手打开它仍然是可能的。
总的来说,触觉效果很好,就像模范的做工一样。尖锐的边缘或缝隙是不存在的。不过,每个人都必须自己决定这种设计是否让他们高兴,因为联想最近在许多地方倾向于圆形的形式。无论如何,你会注意到你手中拿的是一个高质量的产品。
» Notebookcheck多媒体笔记本电脑Top 10排名
» Notebookcheck游戏笔记本电脑Top 10排名
» Notebookcheck低价办公/商务笔记本电脑Top 10排名
» Notebookcheck高端办公/商务笔记本电脑Top 10排名
» Notebookcheck工作站笔记本电脑Top 10排名
» Notebookcheck亚笔记本电脑Top 10排名
» Notebookcheck超级本产品Top 10排名
» Notebookcheck变形本产品Top 10排名
» Notebookcheck平板电脑Top 10排名
» Notebookcheck智能手机Top 10排名
» Notebookcheck评测过最出色的笔记本电脑屏幕
» Notebookcheck售价500欧元以下笔记本电脑Top 10排名
» Notebookcheck售价300欧元以下笔记本电脑Top 10排名
该设备的重量为1.39公斤(3.06磅),不如Schenker的Vision 14或华硕的Zenbook S 13轻,但对于一台超极本来说,仍然是差不多的。前代产品由于电池较小,重量减少了100克(0.22磅)。因此,其15毫米(0.59英寸)的薄度更加令人愉快。测量11.3毫米(0.44英寸),只有1.2公斤(2.65磅)的 MacBook Air M2更薄。我们的14英寸超极本的占地面积小得令人高兴,但XPS 13 Plus的占地面积是我们比较领域中最小的。
设备。联想Yoga Slim 9i从两边充电
不同于 可转换版本联想在Yoga Slim 9i上放弃了一个USB A连接。总之,机身上共有3个Thunderbolt 4端口,根据定义,它们支持DisplayPort 1.4和高达100瓦的充电(Power Delivery 3.0)。因此,该设备可以从其任何一侧进行充电。
除此之外,只有音频插孔。对于HDMI、USB A和VGA,你必须使用附带的USB-C枢纽。然而,如果你手头没有自己的适配器,你就必须没有RJ-45和SD读卡器。
沟通
英特尔的AX211表现良好,它符合WiFi 6E标准,超过了 非瘦身版瑜伽9i,尽管它配备了相同的WiFi芯片。Apple's MacBook Air M2如果不是Realtek(Yoga Slim 7 Pro)在那里以更低的传输速率急于寻求帮助,应该已经满足于最后的排名了。
蓝牙5.1已经上马(硬件方面,它是5.3版本,而Windows 11还不支持)。WWAN对Yoga Slim 9i来说并不适用。
网络摄像头
内置的1080p网络摄像头带红外功能,可通过Windows Hello登录,比720p有所改进,但其图像质量仍不尽如人意。
然而,双阵列麦克风的质量很好。在设备的右侧有一个开关,用于以电子方式关闭网络摄像头。

辅料
维护
输入设备。Slim 9i的玻璃触摸板容易出现输入错误的问题
键盘
触摸板和触摸屏
3K 90 Hz 2 ms OLED显示屏具有100%的DCI-P3功能
锐利的16:10 OLED面板的分辨率为2,880 x 1,800像素。这个非常有光泽的屏幕支持触摸,但联想没有提到可能使用手写笔。刷新率为90赫兹,即使联想多次提到60赫兹,但后者是在Windows中预先配置的。
正因为如此,拖动窗口和滚动内容都没有延迟。2毫秒的快速反应时间增强了这种行为。
4K面板,作为美国的唯一选择,被限制在60赫兹,可能会进一步减少电池寿命。我们已经感觉到3K显示屏是一个非常锐利的、顶级的显示屏。它是在 瑜伽9可转换顺便说一下。联想承诺400尼特的亮度,而我们测得的平均亮度是367尼特,这对于室内的日常使用应该是足够的。对于户外来说,高反射的玻璃表面是不利的。但通过激活HDR500,可以在一定程度上提高亮度,在完全白色的背景上有617尼特的峰值亮度(未测量)。在电池模式下,你必须在Windows HDR设置中选择 "为图像质量优化"。
黑色水平和对比度处于最高水平,这是对OLED的预期。因此,背光渗漏不会自然发生,因为自发光的像素不需要背光,因此在漆黑的画面上会自行停用。
Apple's MacBook Air M2在所有IPS显示屏中,最接近我们的,而所有OLED设备,例如Zenbooks或 HP Spectre都一样好。我们测量的PWM闪烁频率为357赫兹,有可能给一些用户带来不便。
| |||||||||||||||||||||||||
Brightness Distribution: 93 %
Center on Battery: 361 cd/m²
Contrast: 18050:1 (Black: 0.02 cd/m²)
ΔE ColorChecker Calman: 2.91 | ∀{0.5-29.43 Ø4.76}
calibrated: 2.32
ΔE Greyscale Calman: 2.58 | ∀{0.09-98 Ø5}
97.18% AdobeRGB 1998 (Argyll 3D)
99.98% sRGB (Argyll 3D)
99.61% Display P3 (Argyll 3D)
Gamma: 2.4
CCT: 6123 K
| Lenovo Yoga Slim 9 14IAP7 LEN140WQ+, OLED, 2880x1800, 14" | Lenovo Yoga 9 14IAP7 82LU0001US Lenovo LEN140WQ+, OLED, 2880x1800, 14" | Lenovo Yoga Slim 7i Pro 14IAP G7 LEN140WQ+, IPS, 2880x1800, 14" | Asus Zenbook S 13 OLED SDC4172, OLED, 2880x1800, 13.3" | HP Spectre x360 13.5 14t-ef000 SDC4160, OLED, 3000x2000, 13.5" | Schenker Vision 14 MNE007ZA1, IPS, 2880x1800, 14" | Dell XPS 13 Plus 9320 4K LQ134R1, IPS, 3840x2400, 13.4" | Apple MacBook Air M2 Entry IPS, 2560x1664, 13.6" | |
|---|---|---|---|---|---|---|---|---|
| Display | 1% | -14% | 0% | -2% | -16% | -15% | -4% | |
| Display P3 Coverage (%) | 99.61 | 99.8 0% | 77.7 -22% | 99.8 0% | 99.9 0% | 74.3 -25% | 76.5 -23% | 98.4 -1% |
| sRGB Coverage (%) | 99.98 | 100 0% | 100 0% | 100 0% | 100 0% | 97.6 -2% | 100 0% | 99.9 0% |
| AdobeRGB 1998 Coverage (%) | 97.18 | 98.7 2% | 78.4 -19% | 97.8 1% | 90.8 -7% | 75.7 -22% | 76 -22% | 87.6 -10% |
| Response Times | 40% | -1220% | 6% | -2% | -1370% | -1420% | -1345% | |
| Response Time Grey 50% / Grey 80% * (ms) | 2 ? | 1.2 ? 40% | 35.2 ? -1660% | 2.1 ? -5% | 1.9 ? 5% | 40.4 ? -1920% | 38.9 ? -1845% | 32.9 ? -1545% |
| Response Time Black / White * (ms) | 2 ? | 1.2 ? 40% | 17.6 ? -780% | 1.68 ? 16% | 2.16 ? -8% | 18.4 ? -820% | 21.9 ? -995% | 24.9 ? -1145% |
| PWM Frequency (Hz) | 357 ? | 347.2 ? | 240.4 ? | 60.2 ? | ||||
| Screen | -23% | 4% | 15% | 3% | -131% | -145% | -180% | |
| Brightness middle (cd/m²) | 361 | 367.3 2% | 469 30% | 336 -7% | 351.7 -3% | 407 13% | 494 37% | 526 46% |
| Brightness (cd/m²) | 365 | 369 1% | 445 22% | 338 -7% | 351 -4% | 407 12% | 474 30% | 486 33% |
| Brightness Distribution (%) | 93 | 97 4% | 90 -3% | 99 6% | 87 -6% | 94 1% | 89 -4% | 87 -6% |
| Black Level * (cd/m²) | 0.02 | 0.02 -0% | 0.25 -1150% | 0.28 -1300% | 0.38 -1800% | |||
| Contrast (:1) | 18050 | 16800 -7% | 1628 -91% | 1764 -90% | 1384 -92% | |||
| Colorchecker dE 2000 * | 2.91 | 5.2 -79% | 3.5 -20% | 1.8 38% | 1.78 39% | 2.6 11% | 3.1 -7% | 1.3 55% |
| Colorchecker dE 2000 max. * | 5.17 | 8.04 -56% | 5.3 -3% | 3.8 26% | 6.14 -19% | 4.4 15% | 4.2 19% | 2.7 48% |
| Colorchecker dE 2000 calibrated * | 2.32 | 1.7 27% | 1.8 22% | 2 14% | 1.5 35% | 0.7 70% | ||
| Greyscale dE 2000 * | 2.58 | 2.8 -9% | 3.3 -28% | 0.9 65% | 2.3 11% | 2.7 -5% | 3.2 -24% | 2 22% |
| Gamma | 2.4 92% | 2.21 100% | 1.97 112% | 2.22 99% | 2.11 104% | 2.18 101% | 2.41 91% | 2.25 98% |
| CCT | 6123 106% | 5992 108% | 6512 100% | 6580 99% | 6683 97% | 6316 103% | 6189 105% | 6858 95% |
| Total Average (Program / Settings) | 6% /
-5% | -410% /
-205% | 7% /
11% | -0% /
1% | -506% /
-284% | -527% /
-299% | -510% /
-309% |
* ... smaller is better
Display Response Times
| ↔ Response Time Black to White | ||
|---|---|---|
| 2 ms ... rise ↗ and fall ↘ combined | ↗ 1 ms rise | |
| ↘ 1 ms fall | ||
| The screen shows very fast response rates in our tests and should be very well suited for fast-paced gaming. In comparison, all tested devices range from 0.1 (minimum) to 240 (maximum) ms. » 10 % of all devices are better. This means that the measured response time is better than the average of all tested devices (20.1 ms). | ||
| ↔ Response Time 50% Grey to 80% Grey | ||
| 2 ms ... rise ↗ and fall ↘ combined | ↗ 1 ms rise | |
| ↘ 1 ms fall | ||
| The screen shows very fast response rates in our tests and should be very well suited for fast-paced gaming. In comparison, all tested devices range from 0.165 (minimum) to 636 (maximum) ms. » 9 % of all devices are better. This means that the measured response time is better than the average of all tested devices (31.5 ms). | ||
Screen Flickering / PWM (Pulse-Width Modulation)
| Screen flickering / PWM detected | 357 Hz | ≤ 80 % brightness setting | |
The display backlight flickers at 357 Hz (worst case, e.g., utilizing PWM) Flickering detected at a brightness setting of 80 % and below. There should be no flickering or PWM above this brightness setting. The frequency of 357 Hz is relatively high, so most users sensitive to PWM should not notice any flickering. However, there are reports that some users are still sensitive to PWM at 500 Hz and above, so be aware. In comparison: 53 % of all tested devices do not use PWM to dim the display. If PWM was detected, an average of 8039 (minimum: 5 - maximum: 343500) Hz was measured. | |||
在户外,显示屏只有在阴凉处才可以阅读。你应该避免阳光直射,因为显示屏的表面是高度反射的,363尼特的亮度不足以弥补这一点。你可以在Yoga Slim 7i Pro中找到一个哑光的IPS变体。 瑜伽瘦身7i Pro,比如说。
性能。英特尔酷睿i7-1280P的释放
Yoga Slim 9i并不是为雄心勃勃的视频编辑而打造的,它缺乏一个专门的图形单元。尽管 酷睿i7-1280P。它有六个性能核心和八个效率核心,渲染速度足以在理论上实现偶尔的4K视频编辑。英特尔的 酷睿i5-1240P是Yoga Slim 9i的唯一替代品(取决于地区),考虑到15-20%的性能损失,可以为你节省一些钱。
焊接下来的16GB双通道LPDDR5 5200内存足以满足日常任务,而32GB则是对性能要求更高的任务的一个选择。
| 模式 | PL1 (瓦) | PL2 (瓦) |
|---|---|---|
| 最高性能 | 35 | 52 |
| 智能冷却 | 28 | 64 |
| 节省能源 | 18 | 20 |
| 电池电量 | 15 | 15 |
处理器
安装的英特尔酷睿 i7-1280P是一个14核处理器,TDP为28瓦。令我们幸运的是,在联想Yoga Slim 9i中,它被允许长期消耗35瓦(PL1),在40秒内甚至可以消耗52瓦(PL2)。在智能冷却模式下,PL2甚至被设置为64瓦,但在这种情况下只能维持15秒。
这些设置可以实现令人满意的巨大效果。因此,CB R15在第一次运行时达到了2113分,这甚至超过了45瓦的强劲AMD Ryzen 9 5900HX中的 Yoga Slim 7 Pro (2021).另外, Ryzen 7 6800U被毫不费力地击败了。至于第四次运行,我们的酷睿i7的水平比AMD的5900HX-CPU低10%左右,而Yoga Slim 9i在CB R23中仍处于领先地位,打算长期负载。冷却系统可以处理更多,由类似的薄的 Slim 7i Pro 50瓦的长期冷却。然而,它没有配备14核CPU的SKU,这就是为什么它最终没有比我们的测试装置计算得更快。然而,如此高的功率限制意味着酷睿i7-1280P的性能结果主要不受限制。
我们正在用工具 "节气门停止 "检查最大潜力,结果在CB R15的第一次运行中得到2333分,永久应用64瓦(见下面的截图)。之前没有一台超极本能做到这一点,但我们明确建议不要在制造商规定的功率限制之外运行系统。然而,我们也想知道为什么联想没有效仿Slim 7i Pro的例子,从而创造出最强大的14英寸笔记本电脑,特别是考虑到使用预设的温度只有68℃(154°F)@35W PL1和78℃(172°F)@52W PL2。
因此,在长期性能方面,它甚至可以与更笨重、最有力的14英寸游戏笔记本相匹配。华硕的Zenbook Pro 14 Duo和 Alienware x14,分别配备了 酷睿i7-12700H.尽管如此,它可以说是最快的超极本或Evo Laptop。
在电池上,CPU被严格限制在15瓦,导致性能减半。
Cinebench R15 Multi Sustained Load
Cinebench R23: Multi Core | Single Core
Cinebench R20: CPU (Multi Core) | CPU (Single Core)
Cinebench R15: CPU Multi 64Bit | CPU Single 64Bit
Blender: v2.79 BMW27 CPU | v3.3 Classroom CPU
7-Zip 18.03: 7z b 4 | 7z b 4 -mmt1
Geekbench 5.5: Multi-Core | Single-Core
HWBOT x265 Benchmark v2.2: 4k Preset
LibreOffice : 20 Documents To PDF
R Benchmark 2.5: Overall mean
V-Ray Benchmark Next 4.10: CPU
V-Ray 5 Benchmark: CPU
| CPU Performance rating | |
| Lenovo Yoga Slim 9 14IAP7 | |
| Lenovo Yoga Slim 7 Pro 14ACH5 -1! | |
| Average Intel Core i7-1280P | |
| Average of class Subnotebook | |
| Lenovo Yoga Slim 7i Pro 14IAP G7 -2! | |
| Lenovo Yoga 9 14IAP7 82LU0001US -3! | |
| Asus Zenbook S 13 OLED -2! | |
| Dell XPS 13 Plus 9320 4K -1! | |
| HP Spectre x360 13.5 14t-ef000 -1! | |
| Apple MacBook Air M2 10C GPU -7! | |
| Schenker Vision 14 -2! | |
| Lenovo IdeaPad Slim 9i 14ITL5 -1! | |
| Cinebench R23 / Multi Core | |
| Lenovo Yoga Slim 9 14IAP7 | |
| Average of class Subnotebook (1555 - 21812, n=71, last 2 years) | |
| Lenovo Yoga Slim 7 Pro 14ACH5 | |
| Average Intel Core i7-1280P (8632 - 14803, n=8) | |
| Lenovo Yoga Slim 7i Pro 14IAP G7 | |
| Asus Zenbook S 13 OLED | |
| Dell XPS 13 Plus 9320 4K | |
| Lenovo Yoga 9 14IAP7 82LU0001US | |
| Apple MacBook Air M2 10C GPU | |
| HP Spectre x360 13.5 14t-ef000 | |
| Schenker Vision 14 | |
| Lenovo IdeaPad Slim 9i 14ITL5 | |
| Cinebench R23 / Single Core | |
| Lenovo Yoga Slim 9 14IAP7 | |
| HP Spectre x360 13.5 14t-ef000 | |
| Lenovo Yoga 9 14IAP7 82LU0001US | |
| Average of class Subnotebook (358 - 2165, n=72, last 2 years) | |
| Dell XPS 13 Plus 9320 4K | |
| Average Intel Core i7-1280P (1609 - 1787, n=7) | |
| Lenovo Yoga Slim 7i Pro 14IAP G7 | |
| Apple MacBook Air M2 10C GPU | |
| Lenovo IdeaPad Slim 9i 14ITL5 | |
| Lenovo Yoga Slim 7 Pro 14ACH5 | |
| Asus Zenbook S 13 OLED | |
| Schenker Vision 14 | |
| Cinebench R20 / CPU (Multi Core) | |
| Lenovo Yoga Slim 9 14IAP7 | |
| Average of class Subnotebook (579 - 8541, n=66, last 2 years) | |
| Lenovo Yoga Slim 7 Pro 14ACH5 | |
| Average Intel Core i7-1280P (3283 - 5415, n=8) | |
| Lenovo Yoga Slim 7i Pro 14IAP G7 | |
| Asus Zenbook S 13 OLED | |
| Dell XPS 13 Plus 9320 4K | |
| Lenovo Yoga 9 14IAP7 82LU0001US | |
| HP Spectre x360 13.5 14t-ef000 | |
| Schenker Vision 14 | |
| Apple MacBook Air M2 10C GPU | |
| Lenovo IdeaPad Slim 9i 14ITL5 | |
| Cinebench R20 / CPU (Single Core) | |
| Lenovo Yoga Slim 9 14IAP7 | |
| Lenovo Yoga 9 14IAP7 82LU0001US | |
| HP Spectre x360 13.5 14t-ef000 | |
| Average of class Subnotebook (128 - 826, n=66, last 2 years) | |
| Dell XPS 13 Plus 9320 4K | |
| Average Intel Core i7-1280P (615 - 701, n=8) | |
| Lenovo Yoga Slim 7i Pro 14IAP G7 | |
| Schenker Vision 14 | |
| Lenovo Yoga Slim 7 Pro 14ACH5 | |
| Asus Zenbook S 13 OLED | |
| Lenovo IdeaPad Slim 9i 14ITL5 | |
| Apple MacBook Air M2 10C GPU | |
| Cinebench R15 / CPU Multi 64Bit | |
| Average Intel Core i7-1280P (1905 - 2332, n=7) | |
| Lenovo Yoga Slim 9 14IAP7 | |
| Average of class Subnotebook (327 - 3345, n=66, last 2 years) | |
| Lenovo Yoga Slim 7 Pro 14ACH5 | |
| Lenovo Yoga Slim 7i Pro 14IAP G7 | |
| Asus Zenbook S 13 OLED | |
| Dell XPS 13 Plus 9320 4K | |
| Dell XPS 13 Plus 9320 4K | |
| Lenovo Yoga 9 14IAP7 82LU0001US | |
| HP Spectre x360 13.5 14t-ef000 | |
| Apple MacBook Air M2 10C GPU | |
| Schenker Vision 14 | |
| Schenker Vision 14 | |
| Lenovo IdeaPad Slim 9i 14ITL5 | |
| Cinebench R15 / CPU Single 64Bit | |
| Average of class Subnotebook (72.4 - 322, n=66, last 2 years) | |
| Lenovo Yoga Slim 9 14IAP7 | |
| HP Spectre x360 13.5 14t-ef000 | |
| Lenovo Yoga 9 14IAP7 82LU0001US | |
| Dell XPS 13 Plus 9320 4K | |
| Lenovo Yoga Slim 7 Pro 14ACH5 | |
| Asus Zenbook S 13 OLED | |
| Average Intel Core i7-1280P (203 - 258, n=7) | |
| Lenovo Yoga Slim 7i Pro 14IAP G7 | |
| Schenker Vision 14 | |
| Apple MacBook Air M2 10C GPU | |
| Lenovo IdeaPad Slim 9i 14ITL5 | |
| Blender / v2.79 BMW27 CPU | |
| Apple MacBook Air M2 10C GPU | |
| Lenovo IdeaPad Slim 9i 14ITL5 | |
| Schenker Vision 14 | |
| HP Spectre x360 13.5 14t-ef000 | |
| Average of class Subnotebook (159 - 2271, n=69, last 2 years) | |
| Lenovo Yoga 9 14IAP7 82LU0001US | |
| Dell XPS 13 Plus 9320 4K | |
| Asus Zenbook S 13 OLED | |
| Lenovo Yoga Slim 7i Pro 14IAP G7 | |
| Average Intel Core i7-1280P (259 - 309, n=7) | |
| Lenovo Yoga Slim 9 14IAP7 | |
| Lenovo Yoga Slim 7 Pro 14ACH5 | |
| Blender / v3.3 Classroom CPU | |
| HP Spectre x360 13.5 14t-ef000 | |
| Apple MacBook Air M2 10C GPU | |
| Dell XPS 13 Plus 9320 4K | |
| Average Intel Core i7-1280P (490 - 741, n=7) | |
| Average of class Subnotebook (241 - 861, n=68, last 2 years) | |
| Lenovo Yoga Slim 9 14IAP7 | |
| 7-Zip 18.03 / 7z b 4 | |
| Lenovo Yoga Slim 7 Pro 14ACH5 | |
| Lenovo Yoga Slim 9 14IAP7 | |
| Average Intel Core i7-1280P (45292 - 53710, n=7) | |
| Asus Zenbook S 13 OLED | |
| Lenovo Yoga Slim 7i Pro 14IAP G7 | |
| Average of class Subnotebook (11668 - 77867, n=66, last 2 years) | |
| Lenovo Yoga 9 14IAP7 82LU0001US | |
| Dell XPS 13 Plus 9320 4K | |
| HP Spectre x360 13.5 14t-ef000 | |
| Schenker Vision 14 | |
| Lenovo IdeaPad Slim 9i 14ITL5 | |
| 7-Zip 18.03 / 7z b 4 -mmt1 | |
| Lenovo Yoga Slim 7 Pro 14ACH5 | |
| Lenovo Yoga Slim 9 14IAP7 | |
| Schenker Vision 14 | |
| Average Intel Core i7-1280P (4995 - 5874, n=7) | |
| HP Spectre x360 13.5 14t-ef000 | |
| Average of class Subnotebook (2643 - 6442, n=68, last 2 years) | |
| Asus Zenbook S 13 OLED | |
| Lenovo IdeaPad Slim 9i 14ITL5 | |
| Dell XPS 13 Plus 9320 4K | |
| Lenovo Yoga Slim 7i Pro 14IAP G7 | |
| Lenovo Yoga 9 14IAP7 82LU0001US | |
| Geekbench 5.5 / Multi-Core | |
| Lenovo Yoga Slim 9 14IAP7 | |
| Average Intel Core i7-1280P (9623 - 11811, n=7) | |
| Average of class Subnotebook (2557 - 17218, n=61, last 2 years) | |
| Lenovo Yoga 9 14IAP7 82LU0001US | |
| Dell XPS 13 Plus 9320 4K | |
| Lenovo Yoga Slim 7i Pro 14IAP G7 | |
| Apple MacBook Air M2 10C GPU | |
| HP Spectre x360 13.5 14t-ef000 | |
| Asus Zenbook S 13 OLED | |
| Lenovo Yoga Slim 7 Pro 14ACH5 | |
| Schenker Vision 14 | |
| Lenovo IdeaPad Slim 9i 14ITL5 | |
| Geekbench 5.5 / Single-Core | |
| Apple MacBook Air M2 10C GPU | |
| Average of class Subnotebook (726 - 2350, n=61, last 2 years) | |
| Lenovo Yoga Slim 9 14IAP7 | |
| Lenovo Yoga 9 14IAP7 82LU0001US | |
| Dell XPS 13 Plus 9320 4K | |
| HP Spectre x360 13.5 14t-ef000 | |
| Average Intel Core i7-1280P (1571 - 1802, n=7) | |
| Schenker Vision 14 | |
| Lenovo Yoga Slim 7i Pro 14IAP G7 | |
| Lenovo IdeaPad Slim 9i 14ITL5 | |
| Lenovo Yoga Slim 7 Pro 14ACH5 | |
| Asus Zenbook S 13 OLED | |
| HWBOT x265 Benchmark v2.2 / 4k Preset | |
| Lenovo Yoga Slim 9 14IAP7 | |
| Lenovo Yoga Slim 7 Pro 14ACH5 | |
| Average of class Subnotebook (0.97 - 25.1, n=66, last 2 years) | |
| Lenovo Yoga Slim 7i Pro 14IAP G7 | |
| Asus Zenbook S 13 OLED | |
| Average Intel Core i7-1280P (9.62 - 14.5, n=5) | |
| Dell XPS 13 Plus 9320 4K | |
| Lenovo Yoga 9 14IAP7 82LU0001US | |
| HP Spectre x360 13.5 14t-ef000 | |
| Schenker Vision 14 | |
| Lenovo IdeaPad Slim 9i 14ITL5 | |
| LibreOffice / 20 Documents To PDF | |
| Average of class Subnotebook (38.5 - 220, n=65, last 2 years) | |
| Asus Zenbook S 13 OLED | |
| Lenovo Yoga Slim 9 14IAP7 | |
| Lenovo Yoga Slim 7i Pro 14IAP G7 | |
| Average Intel Core i7-1280P (41 - 61.6, n=8) | |
| Lenovo IdeaPad Slim 9i 14ITL5 | |
| Lenovo Yoga Slim 7 Pro 14ACH5 | |
| Schenker Vision 14 | |
| Lenovo Yoga 9 14IAP7 82LU0001US | |
| Dell XPS 13 Plus 9320 4K | |
| HP Spectre x360 13.5 14t-ef000 | |
| R Benchmark 2.5 / Overall mean | |
| Lenovo IdeaPad Slim 9i 14ITL5 | |
| Schenker Vision 14 | |
| Average of class Subnotebook (0.403 - 1.456, n=67, last 2 years) | |
| Asus Zenbook S 13 OLED | |
| Lenovo Yoga Slim 7i Pro 14IAP G7 | |
| Lenovo Yoga Slim 7 Pro 14ACH5 | |
| Dell XPS 13 Plus 9320 4K | |
| HP Spectre x360 13.5 14t-ef000 | |
| Average Intel Core i7-1280P (0.4505 - 0.512, n=7) | |
| Lenovo Yoga 9 14IAP7 82LU0001US | |
| Lenovo Yoga Slim 9 14IAP7 | |
| V-Ray Benchmark Next 4.10 / CPU | |
| Lenovo Yoga Slim 9 14IAP7 | |
| Lenovo Yoga Slim 7 Pro 14ACH5 | |
| Average Intel Core i7-1280P (11338 - 14127, n=4) | |
| Average of class Subnotebook (7903 - 22191, n=56, last 2 years) | |
| Asus Zenbook S 13 OLED | |
| Lenovo Yoga Slim 7i Pro 14IAP G7 | |
| Dell XPS 13 Plus 9320 4K | |
| Schenker Vision 14 | |
| Lenovo IdeaPad Slim 9i 14ITL5 | |
| V-Ray 5 Benchmark / CPU | |
| Lenovo Yoga Slim 9 14IAP7 | |
| Lenovo Yoga Slim 7 Pro 14ACH5 | |
| Average of class Subnotebook (5584 - 14978, n=20, last 2 years) | |
| Average Intel Core i7-1280P (6300 - 8790, n=5) | |
| HP Spectre x360 13.5 14t-ef000 | |
| Lenovo IdeaPad Slim 9i 14ITL5 | |
* ... smaller is better
AIDA64: FP32 Ray-Trace | FPU Julia | CPU SHA3 | CPU Queen | FPU SinJulia | FPU Mandel | CPU AES | CPU ZLib | FP64 Ray-Trace | CPU PhotoWorxx
| Performance rating | |
| Lenovo Yoga Slim 7 Pro 14ACH5 | |
| Average of class Subnotebook | |
| Asus Zenbook S 13 OLED | |
| Lenovo Yoga Slim 9 14IAP7 | |
| Average Intel Core i7-1280P | |
| HP Spectre x360 13.5 14t-ef000 | |
| Lenovo Yoga Slim 7i Pro 14IAP G7 | |
| Schenker Vision 14 | |
| Lenovo Yoga 9 14IAP7 82LU0001US | |
| Dell XPS 13 Plus 9320 4K | |
| AIDA64 / FP32 Ray-Trace | |
| Lenovo Yoga Slim 7 Pro 14ACH5 | |
| Average of class Subnotebook (1135 - 32888, n=65, last 2 years) | |
| Asus Zenbook S 13 OLED | |
| Lenovo Yoga Slim 9 14IAP7 | |
| Average Intel Core i7-1280P (7466 - 13068, n=6) | |
| Schenker Vision 14 | |
| HP Spectre x360 13.5 14t-ef000 | |
| Lenovo Yoga Slim 7i Pro 14IAP G7 | |
| Dell XPS 13 Plus 9320 4K | |
| Lenovo Yoga 9 14IAP7 82LU0001US | |
| AIDA64 / FPU Julia | |
| Lenovo Yoga Slim 7 Pro 14ACH5 | |
| Asus Zenbook S 13 OLED | |
| Average of class Subnotebook (5218 - 123315, n=65, last 2 years) | |
| Lenovo Yoga Slim 9 14IAP7 | |
| Average Intel Core i7-1280P (38904 - 66081, n=6) | |
| HP Spectre x360 13.5 14t-ef000 | |
| Schenker Vision 14 | |
| Lenovo Yoga Slim 7i Pro 14IAP G7 | |
| Lenovo Yoga 9 14IAP7 82LU0001US | |
| Dell XPS 13 Plus 9320 4K | |
| AIDA64 / CPU SHA3 | |
| Lenovo Yoga Slim 7 Pro 14ACH5 | |
| Average of class Subnotebook (444 - 5287, n=65, last 2 years) | |
| Lenovo Yoga Slim 9 14IAP7 | |
| Average Intel Core i7-1280P (1826 - 2992, n=6) | |
| Asus Zenbook S 13 OLED | |
| Schenker Vision 14 | |
| HP Spectre x360 13.5 14t-ef000 | |
| Lenovo Yoga Slim 7i Pro 14IAP G7 | |
| Lenovo Yoga 9 14IAP7 82LU0001US | |
| Dell XPS 13 Plus 9320 4K | |
| AIDA64 / CPU Queen | |
| Lenovo Yoga Slim 7 Pro 14ACH5 | |
| Lenovo Yoga Slim 9 14IAP7 | |
| Average Intel Core i7-1280P (80180 - 100358, n=6) | |
| Asus Zenbook S 13 OLED | |
| Dell XPS 13 Plus 9320 4K | |
| Lenovo Yoga Slim 7i Pro 14IAP G7 | |
| Lenovo Yoga 9 14IAP7 82LU0001US | |
| Average of class Subnotebook (10579 - 115682, n=65, last 2 years) | |
| HP Spectre x360 13.5 14t-ef000 | |
| Schenker Vision 14 | |
| AIDA64 / FPU SinJulia | |
| Lenovo Yoga Slim 7 Pro 14ACH5 | |
| Asus Zenbook S 13 OLED | |
| Lenovo Yoga Slim 9 14IAP7 | |
| Average Intel Core i7-1280P (5880 - 8571, n=6) | |
| Average of class Subnotebook (744 - 18418, n=65, last 2 years) | |
| Lenovo Yoga Slim 7i Pro 14IAP G7 | |
| Lenovo Yoga 9 14IAP7 82LU0001US | |
| Dell XPS 13 Plus 9320 4K | |
| Schenker Vision 14 | |
| HP Spectre x360 13.5 14t-ef000 | |
| AIDA64 / FPU Mandel | |
| Lenovo Yoga Slim 7 Pro 14ACH5 | |
| Asus Zenbook S 13 OLED | |
| Average of class Subnotebook (3341 - 65433, n=65, last 2 years) | |
| Lenovo Yoga Slim 9 14IAP7 | |
| Average Intel Core i7-1280P (18907 - 32766, n=6) | |
| Schenker Vision 14 | |
| HP Spectre x360 13.5 14t-ef000 | |
| Lenovo Yoga Slim 7i Pro 14IAP G7 | |
| Lenovo Yoga 9 14IAP7 82LU0001US | |
| Dell XPS 13 Plus 9320 4K | |
| AIDA64 / CPU AES | |
| Lenovo Yoga Slim 7 Pro 14ACH5 | |
| Asus Zenbook S 13 OLED | |
| Schenker Vision 14 | |
| HP Spectre x360 13.5 14t-ef000 | |
| Average Intel Core i7-1280P (40691 - 99367, n=6) | |
| Average of class Subnotebook (638 - 124284, n=65, last 2 years) | |
| Lenovo Yoga Slim 9 14IAP7 | |
| Lenovo Yoga Slim 7i Pro 14IAP G7 | |
| Lenovo Yoga 9 14IAP7 82LU0001US | |
| Dell XPS 13 Plus 9320 4K | |
| AIDA64 / CPU ZLib | |
| Lenovo Yoga Slim 9 14IAP7 | |
| Lenovo Yoga Slim 7i Pro 14IAP G7 | |
| Lenovo Yoga Slim 7 Pro 14ACH5 | |
| Average of class Subnotebook (164.9 - 1379, n=65, last 2 years) | |
| Average Intel Core i7-1280P (540 - 880, n=6) | |
| Lenovo Yoga 9 14IAP7 82LU0001US | |
| Dell XPS 13 Plus 9320 4K | |
| Asus Zenbook S 13 OLED | |
| HP Spectre x360 13.5 14t-ef000 | |
| Schenker Vision 14 | |
| AIDA64 / FP64 Ray-Trace | |
| Lenovo Yoga Slim 7 Pro 14ACH5 | |
| Average of class Subnotebook (610 - 17495, n=65, last 2 years) | |
| Lenovo Yoga Slim 9 14IAP7 | |
| Asus Zenbook S 13 OLED | |
| Average Intel Core i7-1280P (4006 - 7184, n=6) | |
| Schenker Vision 14 | |
| HP Spectre x360 13.5 14t-ef000 | |
| Lenovo Yoga Slim 7i Pro 14IAP G7 | |
| Dell XPS 13 Plus 9320 4K | |
| Lenovo Yoga 9 14IAP7 82LU0001US | |
| AIDA64 / CPU PhotoWorxx | |
| Lenovo Yoga Slim 9 14IAP7 | |
| Average of class Subnotebook (6569 - 64588, n=65, last 2 years) | |
| Average Intel Core i7-1280P (36663 - 48416, n=6) | |
| HP Spectre x360 13.5 14t-ef000 | |
| Lenovo Yoga 9 14IAP7 82LU0001US | |
| Dell XPS 13 Plus 9320 4K | |
| Lenovo Yoga Slim 7i Pro 14IAP G7 | |
| Schenker Vision 14 | |
| Asus Zenbook S 13 OLED | |
| Lenovo Yoga Slim 7 Pro 14ACH5 | |
系统性能
CrossMark: Overall | Productivity | Creativity | Responsiveness
Sunspider: 1.0 Total Score
Mozilla Kraken 1.1: Total
Speedometer 2.0: Result 2.0
Octane V2: Total Score
Jetstream 2: 2.0 Total Score
WebXPRT 3: Overall
WebXPRT 4: Overall
| PCMark 10 / Score | |
| Average of class Subnotebook (4920 - 8424, n=53, last 2 years) | |
| Lenovo Yoga Slim 7 Pro 14ACH5 | |
| Asus Zenbook S 13 OLED | |
| Schenker Vision 14 | |
| Average Intel Core i7-1280P, Intel Iris Xe Graphics G7 96EUs (5410 - 5994, n=4) | |
| Dell XPS 13 Plus 9320 4K | |
| HP Spectre x360 13.5 14t-ef000 | |
| Lenovo Yoga 9 14IAP7 82LU0001US | |
| Lenovo Yoga Slim 9 14IAP7 | |
| Lenovo Yoga Slim 7i Pro 14IAP G7 | |
| Lenovo IdeaPad Slim 9i 14ITL5 | |
| PCMark 10 / Essentials | |
| HP Spectre x360 13.5 14t-ef000 | |
| Lenovo Yoga 9 14IAP7 82LU0001US | |
| Lenovo Yoga Slim 7 Pro 14ACH5 | |
| Asus Zenbook S 13 OLED | |
| Average of class Subnotebook (8552 - 11406, n=53, last 2 years) | |
| Dell XPS 13 Plus 9320 4K | |
| Average Intel Core i7-1280P, Intel Iris Xe Graphics G7 96EUs (9719 - 10920, n=4) | |
| Lenovo IdeaPad Slim 9i 14ITL5 | |
| Lenovo Yoga Slim 7i Pro 14IAP G7 | |
| Lenovo Yoga Slim 9 14IAP7 | |
| Schenker Vision 14 | |
| PCMark 10 / Productivity | |
| Lenovo Yoga Slim 7 Pro 14ACH5 | |
| Average of class Subnotebook (5435 - 16132, n=53, last 2 years) | |
| Asus Zenbook S 13 OLED | |
| Schenker Vision 14 | |
| HP Spectre x360 13.5 14t-ef000 | |
| Dell XPS 13 Plus 9320 4K | |
| Average Intel Core i7-1280P, Intel Iris Xe Graphics G7 96EUs (6301 - 7453, n=4) | |
| Lenovo IdeaPad Slim 9i 14ITL5 | |
| Lenovo Yoga 9 14IAP7 82LU0001US | |
| Lenovo Yoga Slim 7i Pro 14IAP G7 | |
| Lenovo Yoga Slim 9 14IAP7 | |
| PCMark 10 / Digital Content Creation | |
| Average of class Subnotebook (5722 - 12442, n=53, last 2 years) | |
| Asus Zenbook S 13 OLED | |
| Lenovo Yoga Slim 9 14IAP7 | |
| Average Intel Core i7-1280P, Intel Iris Xe Graphics G7 96EUs (6450 - 7180, n=4) | |
| Lenovo Yoga Slim 7 Pro 14ACH5 | |
| Schenker Vision 14 | |
| Dell XPS 13 Plus 9320 4K | |
| Lenovo Yoga 9 14IAP7 82LU0001US | |
| Lenovo Yoga Slim 7i Pro 14IAP G7 | |
| HP Spectre x360 13.5 14t-ef000 | |
| Lenovo IdeaPad Slim 9i 14ITL5 | |
| CrossMark / Overall | |
| Average Intel Core i7-1280P, Intel Iris Xe Graphics G7 96EUs (1677 - 1773, n=4) | |
| Lenovo Yoga Slim 9 14IAP7 | |
| Dell XPS 13 Plus 9320 4K | |
| Lenovo Yoga 9 14IAP7 82LU0001US | |
| Average of class Subnotebook (365 - 2038, n=66, last 2 years) | |
| HP Spectre x360 13.5 14t-ef000 | |
| Schenker Vision 14 | |
| Lenovo Yoga Slim 7i Pro 14IAP G7 | |
| Apple MacBook Air M2 10C GPU | |
| Asus Zenbook S 13 OLED | |
| CrossMark / Productivity | |
| Average Intel Core i7-1280P, Intel Iris Xe Graphics G7 96EUs (1585 - 1709, n=4) | |
| Lenovo Yoga Slim 9 14IAP7 | |
| Dell XPS 13 Plus 9320 4K | |
| Schenker Vision 14 | |
| Lenovo Yoga 9 14IAP7 82LU0001US | |
| HP Spectre x360 13.5 14t-ef000 | |
| Average of class Subnotebook (364 - 1918, n=66, last 2 years) | |
| Asus Zenbook S 13 OLED | |
| Lenovo Yoga Slim 7i Pro 14IAP G7 | |
| Apple MacBook Air M2 10C GPU | |
| CrossMark / Creativity | |
| Average Intel Core i7-1280P, Intel Iris Xe Graphics G7 96EUs (1849 - 1928, n=4) | |
| Lenovo Yoga Slim 9 14IAP7 | |
| Dell XPS 13 Plus 9320 4K | |
| Lenovo Yoga 9 14IAP7 82LU0001US | |
| Apple MacBook Air M2 10C GPU | |
| Average of class Subnotebook (372 - 2396, n=66, last 2 years) | |
| HP Spectre x360 13.5 14t-ef000 | |
| Lenovo Yoga Slim 7i Pro 14IAP G7 | |
| Asus Zenbook S 13 OLED | |
| Schenker Vision 14 | |
| CrossMark / Responsiveness | |
| Average Intel Core i7-1280P, Intel Iris Xe Graphics G7 96EUs (1394 - 1746, n=4) | |
| Schenker Vision 14 | |
| Dell XPS 13 Plus 9320 4K | |
| HP Spectre x360 13.5 14t-ef000 | |
| Lenovo Yoga 9 14IAP7 82LU0001US | |
| Lenovo Yoga Slim 9 14IAP7 | |
| Average of class Subnotebook (312 - 1889, n=66, last 2 years) | |
| Lenovo Yoga Slim 7i Pro 14IAP G7 | |
| Asus Zenbook S 13 OLED | |
| Apple MacBook Air M2 10C GPU | |
| Sunspider / 1.0 Total Score | |
| Lenovo Yoga Slim 9 14IAP7 | |
| Average Intel Core i7-1280P, Intel Iris Xe Graphics G7 96EUs (n=1) | |
| Average of class Subnotebook (n=1last 2 years) | |
| Mozilla Kraken 1.1 / Total | |
| Asus Zenbook S 13 OLED | |
| Lenovo IdeaPad Slim 9i 14ITL5 | |
| Schenker Vision 14 | |
| Lenovo Yoga Slim 7 Pro 14ACH5 | |
| Lenovo Yoga Slim 7i Pro 14IAP G7 | |
| HP Spectre x360 13.5 14t-ef000 | |
| Lenovo Yoga 9 14IAP7 82LU0001US | |
| Dell XPS 13 Plus 9320 4K | |
| Average Intel Core i7-1280P, Intel Iris Xe Graphics G7 96EUs (526 - 548, n=5) | |
| Lenovo Yoga Slim 9 14IAP7 | |
| Average of class Subnotebook (265 - 1104, n=70, last 2 years) | |
| Apple MacBook Air M2 10C GPU | |
| Speedometer 2.0 / Result 2.0 | |
| Average of class Subnotebook (110 - 793, n=35, last 2 years) | |
| Apple MacBook Air M2 10C GPU | |
| Lenovo Yoga Slim 9 14IAP7 | |
| Average Intel Core i7-1280P, Intel Iris Xe Graphics G7 96EUs (n=1) | |
| Dell XPS 13 Plus 9320 4K | |
| Schenker Vision 14 | |
| Asus Zenbook S 13 OLED | |
| Octane V2 / Total Score | |
| Average of class Subnotebook (35801 - 120964, n=35, last 2 years) | |
| Lenovo Yoga Slim 9 14IAP7 | |
| Average Intel Core i7-1280P, Intel Iris Xe Graphics G7 96EUs (n=1) | |
| Dell XPS 13 Plus 9320 4K | |
| Apple MacBook Air M2 10C GPU | |
| Schenker Vision 14 | |
| Asus Zenbook S 13 OLED | |
| Jetstream 2 / 2.0 Total Score | |
| Average of class Subnotebook (117 - 441, n=36, last 2 years) | |
| Average Intel Core i7-1280P, Intel Iris Xe Graphics G7 96EUs (239 - 253, n=3) | |
| Dell XPS 13 Plus 9320 4K | |
| Lenovo Yoga Slim 9 14IAP7 | |
| Apple MacBook Air M2 10C GPU | |
| Asus Zenbook S 13 OLED | |
| Lenovo Yoga 9 14IAP7 82LU0001US | |
| Schenker Vision 14 | |
| WebXPRT 3 / Overall | |
| Apple MacBook Air M2 10C GPU | |
| Average of class Subnotebook (156 - 482, n=65, last 2 years) | |
| Lenovo Yoga 9 14IAP7 82LU0001US | |
| Dell XPS 13 Plus 9320 4K | |
| Average Intel Core i7-1280P, Intel Iris Xe Graphics G7 96EUs (283 - 290, n=5) | |
| Lenovo Yoga Slim 9 14IAP7 | |
| HP Spectre x360 13.5 14t-ef000 | |
| Lenovo Yoga Slim 7 Pro 14ACH5 | |
| Asus Zenbook S 13 OLED | |
| Schenker Vision 14 | |
| Lenovo Yoga Slim 7i Pro 14IAP G7 | |
| Lenovo IdeaPad Slim 9i 14ITL5 | |
| WebXPRT 4 / Overall | |
| Average of class Subnotebook (132 - 348, n=68, last 2 years) | |
| Average Intel Core i7-1280P, Intel Iris Xe Graphics G7 96EUs (245 - 257, n=5) | |
| Dell XPS 13 Plus 9320 4K | |
| Lenovo Yoga Slim 9 14IAP7 | |
| HP Spectre x360 13.5 14t-ef000 | |
| Apple MacBook Air M2 10C GPU | |
* ... smaller is better
| PCMark 10 Score | 5410 points | |
Help | ||
| AIDA64 / Memory Copy | |
| Average of class Subnotebook (14554 - 109035, n=65, last 2 years) | |
| Lenovo Yoga Slim 9 14IAP7 | |
| Lenovo Yoga 9 14IAP7 82LU0001US | |
| Dell XPS 13 Plus 9320 4K | |
| Average Intel Core i7-1280P (56337 - 73486, n=6) | |
| HP Spectre x360 13.5 14t-ef000 | |
| Lenovo Yoga Slim 7i Pro 14IAP G7 | |
| Asus Zenbook S 13 OLED | |
| Schenker Vision 14 | |
| Lenovo Yoga Slim 7 Pro 14ACH5 | |
| AIDA64 / Memory Read | |
| Average of class Subnotebook (15948 - 127174, n=65, last 2 years) | |
| Lenovo Yoga 9 14IAP7 82LU0001US | |
| Average Intel Core i7-1280P (63221 - 73719, n=6) | |
| Dell XPS 13 Plus 9320 4K | |
| Lenovo Yoga Slim 7i Pro 14IAP G7 | |
| Lenovo Yoga Slim 9 14IAP7 | |
| HP Spectre x360 13.5 14t-ef000 | |
| Schenker Vision 14 | |
| Lenovo Yoga Slim 7 Pro 14ACH5 | |
| Asus Zenbook S 13 OLED | |
| AIDA64 / Memory Write | |
| Average of class Subnotebook (15709 - 117898, n=65, last 2 years) | |
| Lenovo Yoga Slim 9 14IAP7 | |
| HP Spectre x360 13.5 14t-ef000 | |
| Lenovo Yoga 9 14IAP7 82LU0001US | |
| Average Intel Core i7-1280P (58729 - 68247, n=6) | |
| Dell XPS 13 Plus 9320 4K | |
| Lenovo Yoga Slim 7i Pro 14IAP G7 | |
| Asus Zenbook S 13 OLED | |
| Schenker Vision 14 | |
| Lenovo Yoga Slim 7 Pro 14ACH5 | |
| AIDA64 / Memory Latency | |
| Asus Zenbook S 13 OLED | |
| Average Intel Core i7-1280P (93.1 - 153.3, n=6) | |
| Lenovo Yoga Slim 9 14IAP7 | |
| Average of class Subnotebook (6.8 - 187.8, n=64, last 2 years) | |
| HP Spectre x360 13.5 14t-ef000 | |
| Lenovo Yoga Slim 7 Pro 14ACH5 | |
| Schenker Vision 14 | |
* ... smaller is better
DPC延时
| DPC Latencies / LatencyMon - interrupt to process latency (max), Web, Youtube, Prime95 | |
| Lenovo Yoga Slim 9 14IAP7 | |
| Lenovo Yoga 9 14IAP7 82LU0001US | |
| Schenker Vision 14 | |
| Lenovo IdeaPad Slim 9i 14ITL5 | |
| Lenovo Yoga Slim 7i Pro 14IAP G7 | |
| Dell XPS 13 Plus 9320 4K | |
| Asus Zenbook S 13 OLED | |
| HP Spectre x360 13.5 14t-ef000 | |
| Lenovo Yoga Slim 7 Pro 14ACH5 | |
* ... smaller is better
存储设备
| Lenovo Yoga Slim 9 14IAP7 Iris Xe G7 96EUs, i7-1280P, Samsung PM9B1 1024GB MZAL41T0HBLB | Lenovo Yoga 9 14IAP7 82LU0001US Iris Xe G7 96EUs, i7-1260P, Samsung PM9A1 MZVL2512HCJQ | Lenovo Yoga Slim 7 Pro 14ACH5 Vega 8, R9 5900HX, SK Hynix PC711 1TB HFS001TDE9X084N | Asus Zenbook S 13 OLED Radeon 680M, R7 6800U, Samsung PM9A1 MZVL21T0HCLR | Schenker Vision 14 GeForce RTX 3050 Ti Laptop GPU, i7-11370H, Samsung SSD 980 Pro 1TB MZ-V8P1T0BW | Dell XPS 13 Plus 9320 4K Iris Xe G7 96EUs, i7-1260P, Samsung PM9A1 MZVL21T0HCLR | HP Spectre x360 13.5 14t-ef000 Iris Xe G7 96EUs, i7-1255U, Micron 3400 1TB MTFDKBA1T0TFH | |
|---|---|---|---|---|---|---|---|
| AS SSD | 5% | 28% | 28% | 63% | 20% | 11% | |
| Seq Read (MB/s) | 3059 | 4937.99 61% | 2965 -3% | 4664 52% | 5367 75% | 4642 52% | 4851.77 59% |
| Seq Write (MB/s) | 1524 | 2030.74 33% | 2697 77% | 2179 43% | 3955 160% | 1930 27% | 1910.85 25% |
| 4K Read (MB/s) | 69 | 70.42 2% | 55.6 -19% | 63.64 -8% | 83.6 21% | 73.28 6% | 61.75 -11% |
| 4K Write (MB/s) | 190 | 157.21 -17% | 144.4 -24% | 151.15 -20% | 205.3 8% | 189.21 0% | 164.04 -14% |
| 4K-64 Read (MB/s) | 813 | 761.12 -6% | 1589 95% | 1174.58 44% | 2300 183% | 729.57 -10% | 974.07 20% |
| 4K-64 Write (MB/s) | 1829 | 2593.35 42% | 1733 -5% | 2732.34 49% | 811 -56% | 2338.23 28% | 2151.98 18% |
| Access Time Read * (ms) | 0.028 | 0.049 -75% | 0.032 -14% | 0.023 18% | 0.024 14% | 0.023 18% | 0.031 -11% |
| Access Time Write * (ms) | 0.039 | 0.076 -95% | 0.026 33% | 0.027 31% | 0.02 49% | 0.021 46% | 0.066 -69% |
| Score Read (Points) | 1188 | 1325 12% | 1941 63% | 1705 44% | 2920 146% | 1267 7% | 1521 28% |
| Score Write (Points) | 2171 | 2954 36% | 2147 -1% | 3101 43% | 1412 -35% | 2720 25% | 2507 15% |
| Score Total (Points) | 3911 | 4831 24% | 5073 30% | 5566 42% | 5763 47% | 4522 16% | 4672 19% |
| Copy ISO MB/s (MB/s) | 1752 | 2159.91 23% | 2218 27% | 1727.41 -1% | 3199 83% | 2105.8 20% | 2071.78 18% |
| Copy Program MB/s (MB/s) | 312 | 341.36 9% | 577 85% | 418.21 34% | 625 100% | 375.83 20% | 406.2 30% |
| Copy Game MB/s (MB/s) | 908 | 1038.5 14% | 1324 46% | 1112.95 23% | 1712 89% | 1081.29 19% | 1182.05 30% |
* ... smaller is better
* ... smaller is better
Sustained Performance Read: DiskSpd Read Loop, Queue Depth 8
图形卡
与稍大的Yoga Slim Pro X 14 (Ryzen 7 6800HS+ RTX 3050),联想在Slim 9i中放弃了专用图形解决方案,而Slim 7 Pro和Slim 7 Carbon 14也提供了专用解决方案。尽管如此,英特尔的 Xe图形做得相当好,可能也是由于快速的LPDDR5 5200内存的缘故。
对于游戏来说,它最多只能满足中度细节,而较早的游戏则允许偶尔有更高的细节。然而,Slim 9i最终不是为此而设计的。申博娱乐官网GeForce RTX 3050中的Nvidia Vision 14的速度已经是两倍了,而AMD的新 Radeon 680M在华硕 禅意本S 13平均拉开了15%。
然而,CPU已经提供了足够的性能,允许偶尔进行4K渲染。在电池上,英特尔的iGPU的全部图形性能是可用的。
| 3DMark 11 Performance | 7925 points | |
| 3DMark Cloud Gate Standard Score | 24007 points | |
| 3DMark Fire Strike Score | 5466 points | |
| 3DMark Time Spy Score | 2133 points | |
Help | ||
| The Witcher 3 - 1920x1080 High Graphics & Postprocessing (Nvidia HairWorks Off) | |
| Schenker Vision 14 | |
| Average of class Subnotebook (25.6 - 64, n=26, last 2 years) | |
| Asus Zenbook S 13 OLED | |
| Lenovo Yoga Slim 9 14IAP7 | |
| Dell XPS 13 Plus 9320 4K | |
| Lenovo IdeaPad Slim 9i 14ITL5 | |
| HP Spectre x360 13.5 14t-ef000 | |
| Average Intel Iris Xe Graphics G7 96EUs (10.6 - 45.9, n=191) | |
| Lenovo Yoga Slim 7i Pro 14IAP G7 | |
| Lenovo Yoga Slim 7 Pro 14ACH5 | |
| GTA V - 1920x1080 High/On (Advanced Graphics Off) AA:2xMSAA + FX AF:8x | |
| Schenker Vision 14 | |
| Average of class Subnotebook (25.6 - 81.6, n=62, last 2 years) | |
| Asus Zenbook S 13 OLED | |
| Lenovo Yoga Slim 7 Pro 14ACH5 | |
| Lenovo Yoga Slim 9 14IAP7 | |
| Lenovo IdeaPad Slim 9i 14ITL5 | |
| Dell XPS 13 Plus 9320 4K | |
| HP Spectre x360 13.5 14t-ef000 | |
| Average Intel Iris Xe Graphics G7 96EUs (9.39 - 51.6, n=162) | |
| Shadow of the Tomb Raider - 1920x1080 Medium Preset | |
| Average of class Subnotebook (16 - 44, n=6, last 2 years) | |
| Apple MacBook Air M2 10C GPU | |
| Lenovo Yoga Slim 9 14IAP7 | |
| Average Intel Iris Xe Graphics G7 96EUs (11 - 35.6, n=26) | |
| GRID Legends - 1920x1080 High Preset | |
| Lenovo Yoga Slim 9 14IAP7 | |
| Average Intel Iris Xe Graphics G7 96EUs (22.5 - 47.7, n=10) | |
| Lenovo Yoga Slim 7i Pro 14IAP G7 | |
Witcher 3 FPS Chart
| low | med. | high | ultra | |
|---|---|---|---|---|
| GTA V (2015) | 121.2 | 103.3 | 27.1 | 11.8 |
| The Witcher 3 (2015) | 96.7 | 62.6 | 34.7 | 16.4 |
| Dota 2 Reborn (2015) | 110.9 | 87.6 | 71.2 | 63.4 |
| Final Fantasy XV Benchmark (2018) | 50 | 28 | 0 () | |
| X-Plane 11.11 (2018) | 61.6 | 45.6 | 40.2 | |
| Far Cry 5 (2018) | 55 | 33 | 28 | |
| Strange Brigade (2018) | 99.3 | 47.8 | 37.9 | 30.8 |
| Shadow of the Tomb Raider (2018) | 49 | 26 | 24 | |
| GRID Legends (2022) | 66.6 | 53 | 40.2 |
排放。尽管有14核的i7-1280P,但仍是安静的超极本
系统噪音
闲置时,风扇保持死寂,同样,它们在网络浏览时的表现也很理想。即使是快速网上冲浪和多个浏览器标签的人也会对这台安静的笔记本电脑感到满意。快速的CPU可以说在短时间内完成了很多工作,所以在冲浪时绝不会有高的工作量。
在满负荷情况下,风扇转速相当高,达到43.6 dB(A),但愉快的噪音特性仍然存在。在智能冷却模式下,笔记本电脑要安静得多,而且仍然提供高性能。不幸的是,在给笔记本充电时,你有时能感觉到一种独特的、永久性的啸叫,这影响到所有的充电端口。
更加安静的是惠普的 Spectre x360 13.5 和Apple ,其被动冷却的 MacBook Air.
Noise level
| Idle |
| 26 / 26 / 28.2 dB(A) |
| Load |
| 43.6 / 43.5 dB(A) |
![]() | ||
30 dB silent 40 dB(A) audible 50 dB(A) loud |
||
min: | ||
| Lenovo Yoga Slim 9 14IAP7 Iris Xe G7 96EUs, i7-1280P, Samsung PM9B1 1024GB MZAL41T0HBLB | Lenovo Yoga 9 14IAP7 82LU0001US Iris Xe G7 96EUs, i7-1260P, Samsung PM9A1 MZVL2512HCJQ | Lenovo Yoga Slim 7 Pro 14ACH5 Vega 8, R9 5900HX, SK Hynix PC711 1TB HFS001TDE9X084N | Asus Zenbook S 13 OLED Radeon 680M, R7 6800U, Samsung PM9A1 MZVL21T0HCLR | Schenker Vision 14 GeForce RTX 3050 Ti Laptop GPU, i7-11370H, Samsung SSD 980 Pro 1TB MZ-V8P1T0BW | Dell XPS 13 Plus 9320 4K Iris Xe G7 96EUs, i7-1260P, Samsung PM9A1 MZVL21T0HCLR | HP Spectre x360 13.5 14t-ef000 Iris Xe G7 96EUs, i7-1255U, Micron 3400 1TB MTFDKBA1T0TFH | |
|---|---|---|---|---|---|---|---|
| Noise | 12% | 7% | 11% | 3% | 5% | 15% | |
| off / environment * (dB) | 26 | 22.9 12% | 26 -0% | 24 8% | 24.3 7% | 24.4 6% | 23.5 10% |
| Idle Minimum * (dB) | 26 | 23.3 10% | 26 -0% | 24 8% | 24.3 7% | 24.4 6% | 23.5 10% |
| Idle Average * (dB) | 26 | 23.5 10% | 26.5 -2% | 24 8% | 24.3 7% | 24.4 6% | 23.5 10% |
| Idle Maximum * (dB) | 28.2 | 23.5 17% | 27.4 3% | 24 15% | 25.9 8% | 25.5 10% | 23.5 17% |
| Load Average * (dB) | 43.6 | 33.2 24% | 35 20% | 33.1 24% | 43.3 1% | 40.4 7% | 27 38% |
| Load Maximum * (dB) | 43.5 | 44.6 -3% | 34.6 20% | 41.7 4% | 49.5 -14% | 45.5 -5% | 42.4 3% |
| Witcher 3 ultra * (dB) | 44.9 | 40.2 | 44.6 | 45.5 | 36.2 |
* ... smaller is better
温度
尽管CPU速度很快,但Yoga Slim 9i在愉快的寒风中移动,没有任何热点。瑜伽瘦身9i 幽灵x360 13.5采用Alder Lake-U处理器,仍然更加凉爽。 MacBook Air在这里看起来也不错。
(±) The maximum temperature on the upper side is 42.8 °C / 109 F, compared to the average of 35.9 °C / 97 F, ranging from 21.4 to 59 °C for the class Subnotebook.
(±) The bottom heats up to a maximum of 41.8 °C / 107 F, compared to the average of 39.3 °C / 103 F
(+) In idle usage, the average temperature for the upper side is 29.6 °C / 85 F, compared to the device average of 30.8 °C / 87 F.
(+) The palmrests and touchpad are cooler than skin temperature with a maximum of 31.8 °C / 89.2 F and are therefore cool to the touch.
(-) The average temperature of the palmrest area of similar devices was 28.2 °C / 82.8 F (-3.6 °C / -6.4 F).
| Lenovo Yoga Slim 9 14IAP7 Intel Core i7-1280P, Intel Iris Xe Graphics G7 96EUs | Lenovo Yoga 9 14IAP7 82LU0001US Intel Core i7-1260P, Intel Iris Xe Graphics G7 96EUs | Lenovo Yoga Slim 7 Pro 14ACH5 AMD Ryzen 9 5900HX, AMD Radeon RX Vega 8 (Ryzen 4000/5000) | Asus Zenbook S 13 OLED AMD Ryzen 7 6800U, AMD Radeon 680M | Schenker Vision 14 Intel Core i7-11370H, NVIDIA GeForce RTX 3050 Ti Laptop GPU | Dell XPS 13 Plus 9320 4K Intel Core i7-1260P, Intel Iris Xe Graphics G7 96EUs | Apple MacBook Air M2 10C GPU Apple M2, Apple M2 10-Core GPU | HP Spectre x360 13.5 14t-ef000 Intel Core i7-1255U, Intel Iris Xe Graphics G7 96EUs | |
|---|---|---|---|---|---|---|---|---|
| Heat | -7% | 6% | -3% | -8% | 3% | 9% | 23% | |
| Maximum Upper Side * (°C) | 42.8 | 43.2 -1% | 41.6 3% | 47.9 -12% | 49.7 -16% | 41.1 4% | 44.7 -4% | 36.4 15% |
| Maximum Bottom * (°C) | 41.8 | 45.6 -9% | 48.4 -16% | 56.1 -34% | 56 -34% | 48.8 -17% | 44.6 -7% | 37 11% |
| Idle Upper Side * (°C) | 32.7 | 34.6 -6% | 25.7 21% | 26.8 18% | 28.8 12% | 28 14% | 25.1 23% | 20.8 36% |
| Idle Bottom * (°C) | 32.6 | 37 -13% | 27.8 15% | 27.3 16% | 30.6 6% | 29.3 10% | 25.3 22% | 22.6 31% |
* ... smaller is better
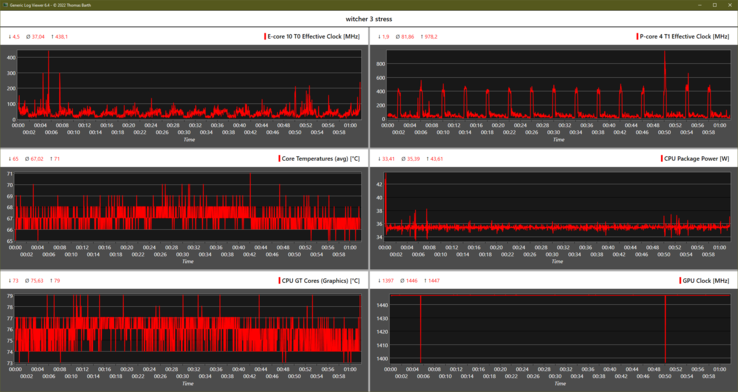
压力测试
| CPU时钟 P-Cores / E-Cores (MHz) | GPU时钟 (MHz) | CPU平均温度 (℃) | GPU平均温度 (℃) | |
| 系统空闲 | 16 / 5 | 100 | 42 | 43 |
| Prime95压力 | 2,100 / 1,800 | 100 | 69 | 61 |
| Prime95 + FurMark 压力 | 750 / 1,000 | 1,140 | 68 | 73 |
| FurMark应力 | 10 / 6 | 1,400 | 60 | 75 |
| Witcher 3 应力 | 80 / 37 | 1,445 | 67 | 76 |
发言人
Lenovo Yoga Slim 9 14IAP7 audio analysis
(±) | speaker loudness is average but good (78.4 dB)
Bass 100 - 315 Hz
(-) | nearly no bass - on average 15.4% lower than median
(±) | linearity of bass is average (8.8% delta to prev. frequency)
Mids 400 - 2000 Hz
(+) | balanced mids - only 1.2% away from median
(+) | mids are linear (4.5% delta to prev. frequency)
Highs 2 - 16 kHz
(+) | balanced highs - only 2.2% away from median
(+) | highs are linear (3.3% delta to prev. frequency)
Overall 100 - 16.000 Hz
(+) | overall sound is linear (9.6% difference to median)
Compared to same class
» 5% of all tested devices in this class were better, 2% similar, 93% worse
» The best had a delta of 5%, average was 18%, worst was 53%
Compared to all devices tested
» 4% of all tested devices were better, 1% similar, 96% worse
» The best had a delta of 4%, average was 24%, worst was 134%
Apple MacBook Air M2 Entry audio analysis
(+) | speakers can play relatively loud (82.7 dB)
Bass 100 - 315 Hz
(±) | reduced bass - on average 12.2% lower than median
(±) | linearity of bass is average (12.6% delta to prev. frequency)
Mids 400 - 2000 Hz
(+) | balanced mids - only 1.1% away from median
(+) | mids are linear (3.1% delta to prev. frequency)
Highs 2 - 16 kHz
(+) | balanced highs - only 2.4% away from median
(+) | highs are linear (1.9% delta to prev. frequency)
Overall 100 - 16.000 Hz
(+) | overall sound is linear (9.5% difference to median)
Compared to same class
» 5% of all tested devices in this class were better, 2% similar, 94% worse
» The best had a delta of 5%, average was 18%, worst was 53%
Compared to all devices tested
» 3% of all tested devices were better, 1% similar, 96% worse
» The best had a delta of 4%, average was 24%, worst was 134%
消耗功率
| Off / Standby | |
| Idle | |
| Load |
|
Key:
min: | |
| Lenovo Yoga Slim 9 14IAP7 i7-1280P, Iris Xe G7 96EUs, Samsung PM9B1 1024GB MZAL41T0HBLB, OLED, 2880x1800, 14" | Lenovo Yoga 9 14IAP7 82LU0001US i7-1260P, Iris Xe G7 96EUs, Samsung PM9A1 MZVL2512HCJQ, OLED, 2880x1800, 14" | Lenovo Yoga Slim 7i Pro 14IAP G7 i5-1240P, Iris Xe G7 80EUs, Samsung PM9A1 MZVL2512HCJQ, IPS, 2880x1800, 14" | Asus Zenbook S 13 OLED R7 6800U, Radeon 680M, Samsung PM9A1 MZVL21T0HCLR, OLED, 2880x1800, 13.3" | Schenker Vision 14 i7-11370H, GeForce RTX 3050 Ti Laptop GPU, Samsung SSD 980 Pro 1TB MZ-V8P1T0BW, IPS, 2880x1800, 14" | Dell XPS 13 Plus 9320 4K i7-1260P, Iris Xe G7 96EUs, Samsung PM9A1 MZVL21T0HCLR, IPS, 3840x2400, 13.4" | HP Spectre x360 13.5 14t-ef000 i7-1255U, Iris Xe G7 96EUs, Micron 3400 1TB MTFDKBA1T0TFH, OLED, 3000x2000, 13.5" | Apple MacBook Air M2 10C GPU M2, M2 10-Core GPU, Apple SSD AP1024Z, IPS, 2560x1664, 13.6" | Average Intel Iris Xe Graphics G7 96EUs | Average of class Subnotebook | |
|---|---|---|---|---|---|---|---|---|---|---|
| Power Consumption | 13% | 33% | 38% | -12% | 22% | 39% | 53% | 35% | 43% | |
| Idle Minimum * (Watt) | 11.8 | 8 32% | 5.6 53% | 4.8 59% | 6.7 43% | 7 41% | 4 66% | 1.9 84% | 5.51 ? 53% | 3.94 ? 67% |
| Idle Average * (Watt) | 17.4 | 14 20% | 9.3 47% | 8.7 50% | 12.6 28% | 11 37% | 4.9 72% | 9.6 45% | 8.66 ? 50% | 6.83 ? 61% |
| Idle Maximum * (Watt) | 22.4 | 14.4 36% | 9.6 57% | 10.1 55% | 15.4 31% | 11.4 49% | 12.5 44% | 9.7 57% | 10.9 ? 51% | 8.41 ? 62% |
| Load Average * (Watt) | 53 | 59.6 -12% | 49 8% | 45.6 14% | 85.7 -62% | 59.7 -13% | 48.1 9% | 32.4 39% | 45.6 ? 14% | 43.8 ? 17% |
| Witcher 3 ultra * (Watt) | 52.6 | 53.6 -2% | 38.2 27% | 42.4 19% | 83 -58% | 49.4 6% | 35.8 32% | 30.8 41% | ||
| Load Maximum * (Watt) | 71 | 68.1 4% | 65.2 8% | 49.5 30% | 110.9 -56% | 63 11% | 65.2 8% | 35.7 50% | 67.8 ? 5% | 66.7 ? 6% |
* ... smaller is better
Energy absorption Witcher 3 / Stress test
Energy absorption with external monitor
电池寿命
在我们的WLAN测试中,亮度设置为150尼特,Window的电源模式设置为平衡,以及联想Vantage中的 "智能冷却",HDR停用和固定60赫兹,我们测量了大约7小时。考虑到所安装的组件(3K OLED面板+14核处理器),这并不算多,但仍然合理。
这个结果与 瑜伽9 2合1使用相同的面板和12核心的Alder Lake-P。我们有些惊讶的是,在最大亮度(~360尼特)下,结果只缩短了50分钟。
我们的设备不支持快速充电。然而,联想宣传的是 "快速充电"。在不到2小时的时间里,Yoga Slim 9i就能充满电。
| Lenovo Yoga Slim 9 14IAP7 i7-1280P, Iris Xe G7 96EUs, 75 Wh | Lenovo Yoga 9 14IAP7 82LU0001US i7-1260P, Iris Xe G7 96EUs, 75 Wh | Lenovo Yoga 7-14ARB G7 R7 6800U, Radeon 680M, 71 Wh | Asus Zenbook S 13 OLED R7 6800U, Radeon 680M, 67 Wh | Schenker Vision 14 i7-11370H, GeForce RTX 3050 Ti Laptop GPU, 53 Wh | Dell XPS 13 Plus 9320 4K i7-1260P, Iris Xe G7 96EUs, 55 Wh | HP Spectre x360 13.5 14t-ef000 i7-1255U, Iris Xe G7 96EUs, 66 Wh | Apple MacBook Air M2 10C GPU M2, M2 10-Core GPU, 52.6 Wh | Average of class Subnotebook | |
|---|---|---|---|---|---|---|---|---|---|
| Battery runtime | -3% | 34% | 54% | -18% | 4% | 26% | 99% | 72% | |
| H.264 (h) | 8.4 | 12.7 51% | 15.2 81% | 6.8 -19% | 11 31% | 15.8 88% | 16.9 ? 101% | ||
| WiFi v1.3 (h) | 7 | 6.8 -3% | 9.7 39% | 9.2 31% | 5.5 -21% | 6.9 -1% | 8 14% | 14.7 110% | 13.5 ? 93% |
| Load (h) | 1.6 | 1.8 13% | 2.4 50% | 1.4 -13% | 1.3 -19% | 2.2 38% | 1.948 ? 22% | ||
| Reader / Idle (h) | 20.4 | 30.7 ? |
Pros
Cons
评语。联想制造的可以说是最快的超极本,但有缺陷
联想Yoga Slim 9i(2022):中端超极本还是可能是高端?在任何情况下,它都提供了正确的东西:优雅的设计,包括3D玻璃盖子,坚固的6000铝合金外壳,内部强大的14核处理器,搭配超快的内存,辉煌的3K OLED 90 Hz显示屏,覆盖100% DCI-P3,同时支持HDR500。
此外,还有高质量的四扬声器,以及一个体面的FHD网络摄像头,这款小巧的笔记本电脑的排放量仍然很低,特别是考虑到顶级的性能,在超极本中无可匹敌。
联想的Yoga Slim 9i可以说是最快的超极本,由英特尔的酷睿i7-1280P驱动,排放量低,但通过与高分辨率OLED面板的结合,提供了平庸的电池寿命。
使用起来不那么愉快的是滑溜溜的触摸板,它往往有错误的输入,甚至对于超极本标准来说,低键程的键盘。此外,维护工作具有挑战性,而只有缩短的固态硬盘是可以更换的。端口很少,即使3倍雷电4也不是最差的东西。Yoga Slim 9i的高能耗、平庸的电池寿命和缓慢的充电是进一步的妥协。
更实惠的华硕Zenbook S 13提供更长的电池寿命和更好的输入设备,而瑜伽可兑换有一些好处。另一方面,惠普的Spectre x360 13.5提供了一个3:2显示屏和同样好的输入设备。
价格和可用性
价格和可用性,我们在介绍的第二部分详细讨论过。 我们在介绍的第二节中详细讨论了.
Lenovo Yoga Slim 9 14IAP7
- 09/06/2022 v7 (old)
Marvin Gollor























































































