Shelly 正在为光伏(PV)系统用户开发一个新的太阳能平台。在最近的论坛帖子中中宣布,该公司正在寻找客户对其新解决方案进行beta测试,然后再向更大范围推广。
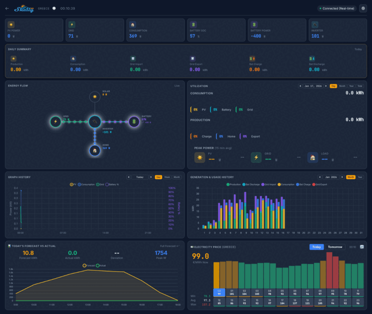
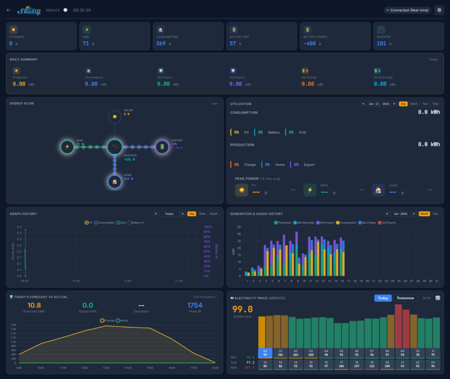
Shelly 太阳能平台的截图显示,家庭仪表板将显示光伏发电量、消耗量和电池电量等关键指标。将有多个视图,包括每日摘要、能源流图和电力消耗背景。下面似乎还有一系列与历史和预测指标相关联的图表,以及显示电站位置的地图。
Shelly 太阳能平台测试版将有 20 名用户参与。他们必须至少拥有一个光伏电站,功率不低于 10 千瓦,并且至少拥有一个具有 ModBus 通信功能的逆变器。此外,测试者必须至少向电网回售部分能源,并优先考虑配有电池组的系统。
您可以在社区主题中回复,申请加入 Shelly 太阳能平台 beta 测试。有关所需信息的详细信息,请参阅原帖。.成功申请者将获得一台 Shelly Pro 3EM(目前亚马逊售价 128.99 美元)和一个 ModBus 附加组件,还将获得 Shelly 太阳能平台终身免费订阅服务。在撰写本文时,订阅的价格和平台的发布日期尚未公布。
» Notebookcheck多媒体笔记本电脑Top 10排名
» Notebookcheck游戏笔记本电脑Top 10排名
» Notebookcheck低价办公/商务笔记本电脑Top 10排名
» Notebookcheck高端办公/商务笔记本电脑Top 10排名
» Notebookcheck工作站笔记本电脑Top 10排名
» Notebookcheck亚笔记本电脑Top 10排名
» Notebookcheck超级本产品Top 10排名
» Notebookcheck变形本产品Top 10排名
» Notebookcheck平板电脑Top 10排名
» Notebookcheck智能手机Top 10排名
» Notebookcheck评测过最出色的笔记本电脑屏幕
» Notebookcheck售价500欧元以下笔记本电脑Top 10排名
» Notebookcheck售价300欧元以下笔记本电脑Top 10排名








